2023:Box (CMIS Binding)
| WIP |
This article is a work-in-progress or created as a placeholder for testing purposes. This article is subject to change and/or expansion. It may be incomplete, inaccurate, or stop abruptly. This tag will be removed upon draft completion. |

Basic one linter about what a Box connection is.
About
Integration with Box in Grooper leverages the CMIS+ architecture to allow you to take full advantage of this powerful Content Management System.
How To
Understanding Box For Mapped Export
Understanding Box As A File System
|
This article assumes you already have a Box account and can access it. It is important to understand Box is essentially a cloud-based file folder system. |
|
|
As well as a basic file system, Box can store data using Metadata Templates The image on the right is showing the Metadata Template being used for this folder in this Box environment. As you can see it's very simple, just three fields of information. With a Metadata Template attached to a file (or folder), values for each field can be saved in Box. With a "Mapped Export", you can marry data Grooper collects for a document with a corresponding field in the Metadata Template on export. To see how you would go about creating a "Mapped Export", click here: #Configuring a Mapped Box Export |
Understanding the Content Model
|
The purpose of this Content Model is to simply extract three fields of information from the document in its accompanying Batch. |
|
Extracted Data
Before the Document Export activity can send data, it must have data. It's easy to get in the habit of testing extraction on a Data Field or a Data Model and feel good about the results, but it must be understood that the information displayed when doing so is in memory, or temporary. When the Extract activity is successfully run against a properly classified document (you can at the very least manually assign a Document Type) it creates Index Data and marries it to the document via a JSON file called Grooper.DocumentData.json.
You can verify the extracted data's existence as follows:
|
|
|
|
How to Create a Box CMIS Connection
Account ID
|
In order to connect to Box in Grooper you’ll need and enterprise account, and what Box refers to as an Account ID.
|
|
Create Box CMIS Connection in Grooper
|
| ||
|
| ||
|
Once your CMIS Connection has been created, set your Connection Settings to Box. This defines settings for Grooper to connect to Box.
|
| ||
|
Having saved your settings, you can now import the repository. To do so:
|
| ||
|
| ||
|
| ||
|
|
By now, you're wondering what does importing a repository have to do with connecting to Box? Why is this important? We need the repository because, later on, when we format our export mapping, we'll need to reference this repository. You can't tell Grooper which item will be exported, if you have no item to export.
Configuring a Basic Box Export
Add an Export Behavior
This configuration is specific to this article. While aspects of it can apply to any configuration, it's worth noting that your environment may require slightly different settings (especially considering proprietary pieces of information like the Account ID). Note that the URLs in the image cannot be connected to externally, so attempting to copy this configuration verbatim will give you errors. This is meant as a guide, and will require an actual Box environment on your end to be established, and real information from it supplied.
|
|
|
|
|
|
|
|
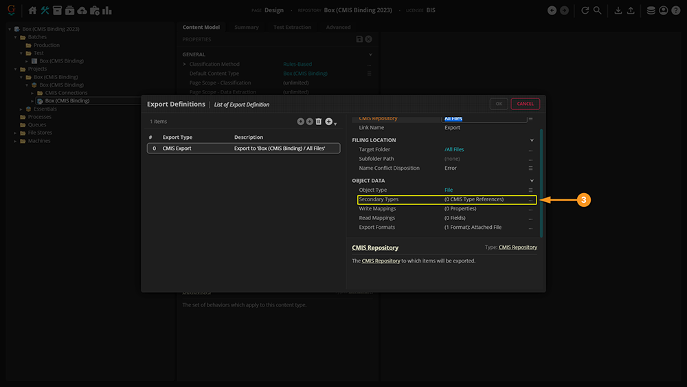
Configure the Export Definition
Now that you've set up your basic configuration, let's move on to configuring your Export Definition. This is a crucial step, as you're essentially laying out the map in front of your configured Behavior, and telling it what you want exported, where you want the data saved, and what properties you want written to the exported object. In other words, you're circling the destination in the brightest red possible, while giving the Behavior everything it needs to take with it.
|
| ||
|
| ||
|
| ||
|
| ||
|
|
Configuring a Mapped Box Export
Mapping to a Single Metadata Template
The approach taken below is via the object command interface. These same settings can be applied to a Step in a Batch Process to achieve the same results, albeit in a slightly different area of the Grooper UI.
|
| ||
|
| ||
|
| ||
|
| ||
|
| ||
|
| ||
|
| ||
|
| ||
|
Now, we move onto simple matching. For this, we're specifying which particular pieces of Metadata we're mapping to. Thus, it's important to match each piece exactly.
|
| ||
|
| ||
|
| ||
|
| ||
|
|
Mapping to Multiple Metadata Templates
|
Note that for this section, we've changed the original document, and are using a different Content Model. |
|
|
Much of the steps leading up to constructing your Export Behavior and Definition are the same up to this point. If you would like to see how to configure your Content Model for export, click here: #Configuring a Basic Box Export.
|
|
|
While the convention is the same, we've changed the Name property to avoid any confusion for Box when we export. |
|
|
|
|
|
|
|
|
|
|
Now, we have an exported file mapped to two Metadata Templates. |
|
|
Wonder why we didn't do anything with the tables? Unfortunately, Box cannot read tables, it can only read instances of single value. Hence, why we chose the data we did. |
|
Final Results
Now the Export Behavior(s) have been mapped, it's time to export the document to Box.
Right-Click Export
Normally, exporting would be done through a Batch Process, since all an Export Behavior does is tell Grooper what do do when the process gets to the Export step. However, for the purposes of this article, we will demonstrate how exporting could be done through right-clicking the document.
|
|
|
|
|
|
|
From this point on, you will need to set up your Export Definition exactly as depicted above in the "Configuring a Mapped Export" Section. To see those steps, click here: #Configuring a Mapped Box Export Once your document has been exported, you will see it displayed on the homepage of your Box account. |
|
|
Selecting the newly imported document, you will be able to view the Metadata mapped to the document from Grooper. |
|
|
Note that the document will now be linked to your Box account. |
|
Performing the Export Within a Batch Step
We will now demonstrate a proxy version of the correct way exporting is performed, ie within a Batch Step process. How to set up a Batch Process will not be discussed here, as it's assumed the reader already knows how to do that. If you would like to know how to set up a Batch Process, click here: [[1]]. This section will display the creating the Export step and working in the Activity Tester of the Batch Process.
|
|
|
|
|
|
|
|
|
|
|
|
|
|


























































