2023.1:Classify (Activity)
|
STUB |
This article is a stub. It contains minimal information on the topic and should be expanded. Would you like to see this article expanded? Let us know at groopereducation@bisok.com. |
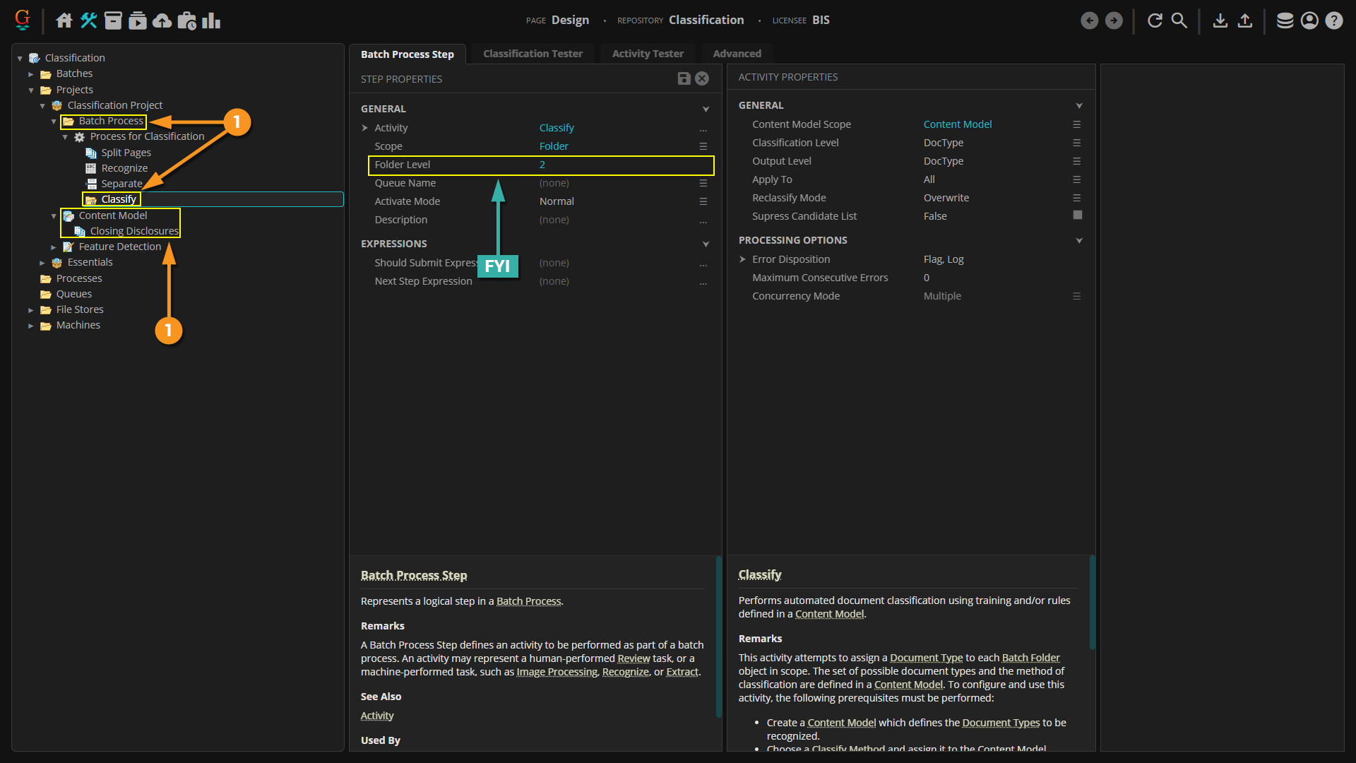
Classify is an Unattended Activity that classifies documents in a Batch according to a Content Model.
All the logic and setup to take an unorganized document set and categorize documents within them as Document Types is created in the Content Model. The Classify activity uses that information to automatically classify documents in a Batch as Document Types in the model.
How To
Classification can be performed on a document in two different ways:
- Through the Classify step on an automated Batch Process.
- Manually, by right-clicking the document and using the "Apply Document Type" command.
You can classify documents through ESP Auto Separation, but that is more of a seperation method performing both separation and classification upon the separation step. For more information on ESP Auto Separation, click here: [1]
Let's go over each method:
|
To see how classification works during the activity, let's take a look at classification on the Activity Tester. This is basically what's happening when Grooper runs classification during the Batch Process.
|
|||
|
For More Information
For more information on Classification as a whole, please see the following articles:

