2023:Event-Based Separation (Separation Provider)

From Grooper Wiki

This article is about an older version of Grooper.

Information may be out of date and UI elements may have changed.

20252023.1202320212.90

Event-Based Separation is a Separation Provider that separates loose pages into documents using one or more "Separation Events". Each Separation Event triggers the creation of a new folder.

The events are as follows:

  • Blank Page - A blank page will trigger a new folder.
  • Barcode - A scanned barcode will trigger a new folder.
  • Content Type - This Separation Event uses Lexical or Visual training examples to trigger folder creation. Whenever a page confidently matches a trained example document's first page, a new folder is created.
  • Page Count - This is for fixed page separation. A new folder is created by a set number of pages for a document.
  • Shape - A new folder is created every time a "shape feature" is detected. Shape features are detected using a Shape Detection IP Command from an IP Profile.


About

When the event is triggered, one of two things can happen:

  • A new folder is created and subsequent pages are appended until a new event is triggered (resulting in a new document)
  • The page triggering the event may be deleted
    • Sometimes, a cover sheet may be placed before a document. That page does not necessarily carry any useful data once the document is separated. If it is truly "junk" this can automate its deletion.

The general process goes like this.

Take a Batch of loose pages. The Event-Based Separation provider analyzes each page, looking for a configured Separation Event, one page after the next.

Let's say the yellow pages in this Batch meet the Separation Event's requirements.

Every time a Separation Event occurs, a "Separation Point" (or "Binding Point") is established.

This indicates the start of a new document.

Separation occurs when the Event-Based Separation provider executes these Separation Points, creating a new Batch Folder.

All subsequent Batch Pages are placed in the created Batch Folder, separating the loose pages in the Batch into document folders.

Configured Separation Events are called Trigger Events or Triggers because they "trigger" document folder creation. For example the Blank Page event uses blank pages to trigger folder creation. Every time a blank page is found in a batch, a new document folder is created.

Optionally, the Separation Event may be configured to delete the triggering page. Often it is the case the trigger page is used simply as a separator sheet, indicating the start of a new document. If that is the case, the page carries no meaningful data.

If it's truly just junk, the Event-Based Provider can automatically delete the page during document separation.

This can quickly clean up the documents in your Batch, leaving the document folders with only the important pages of the document.

But again, this is optional functionality. Sometimes it will be the case the triggering page is part of the whole document and should be included in the document folder.

The Separation Events are assigned using the Events property of the Event-Based Separation provider. There are five event types Grooper can use to trigger folder creation

  • Blank Page
  • Barcode
  • Content Type
  • Page Count
  • Shape
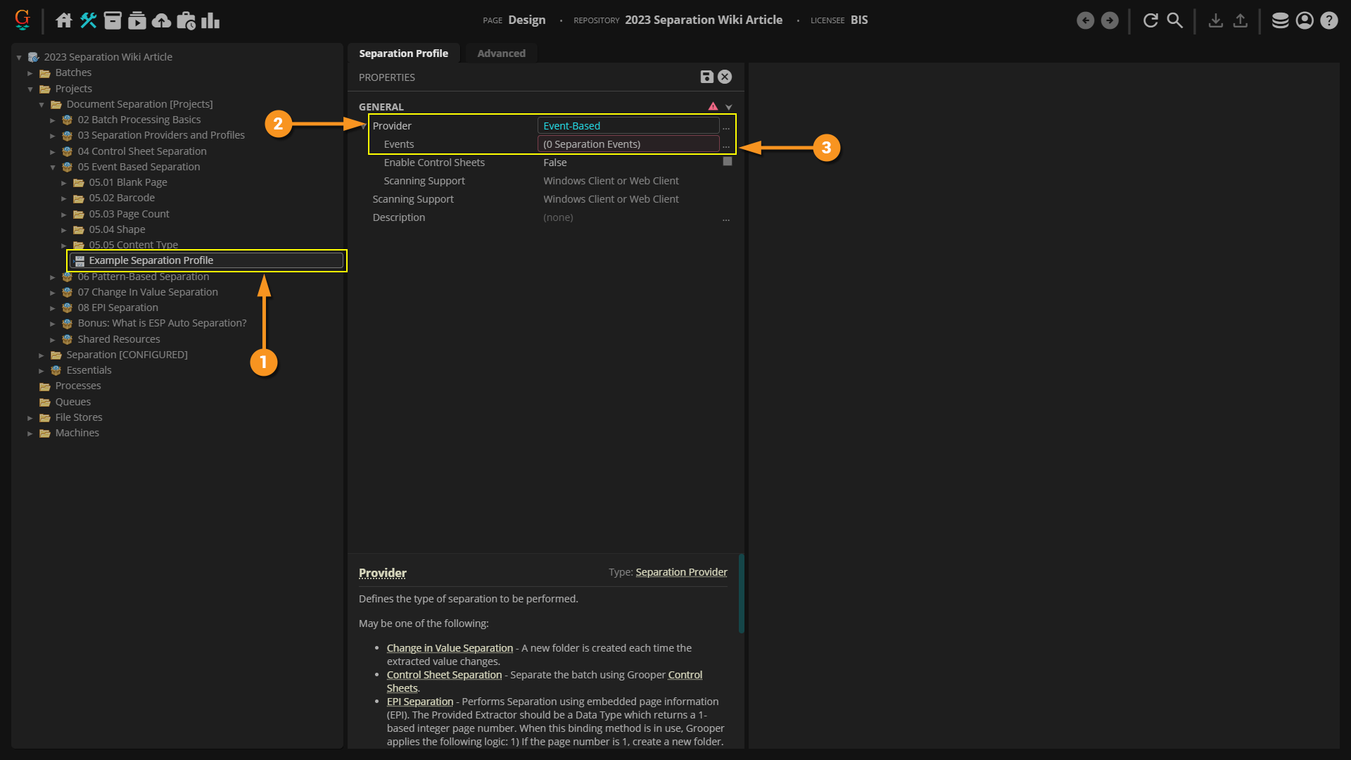
  1. Here, we have created a Separation Profile to configure document separation.
  2. Event-Based Separation is selected as the Provider.
  3. Using the Events sub-property, you will select and configure the Separation Event or Events you wish to use.
    • Selecting the Ellipses will bring up the property window.

  1. This is the "Separation Event Collection Editor" window.
  2. Press the "Add" button to add a new Separation Event.
  3. Using the dropdown menu, choose one of the five Separation Events
    • Note: You may add multiple Separation Events in this collection editor. Just press the "Add" button for each event you want to add. The events will execute in order they are listed. The first Separation Event will have first priority. If it does not trigger folder creation, it will go on to the next Separation Event in the list to see if it will trigger folder creation.
  4. Select "OK".

Each Event Type has its own configuration to trigger folder creation.

All Separation Events have configurable Action properties. This will dictate what happens when the event is triggered on a page.

  1. Critical to document separation, the Folder Level property must be selected.
    • The higher the number, the deeper down in the subfolders (if there are any) separation will occur.
    • In 2023, folders are automatically created when separation is performed, so there is no Create Folder property to set to "True".
  2. Setting the Delete Page property to True will delete the page triggering the event. Keeping it False will keep it as the first page of the newly created Batch Folder.

Separation Events

Blank Page

Blank pages are used as the trigger event for folder creation. The Blank Page Detection property of this event detects whether an image is blank. The blank page is used as the separation point for where a document starts. All pages after the blank page will be included in a new Batch Folder until a new blank page is detected.

Note: This event can be also used to automate deleting blank pages by setting the Delete Page property to True.

Barcode

Virtually scanned barcodes are used to trigger folder creation. Grooper will read barcodes on a page during separation. If a barcode is found (according to the property settings configured on the event), a new folder will be created.

You will set the barcode symbology(ies) on the document(s), using the property panel. You may also set the barcode's value the separator should watch for. If no value is set, the presence of any barcode (of the assigned symbology) at all will trigger the event.

Page Count

The PageCount event is used for fixed page separation. For example, if you expect a new document to exist in a Batch every three pages, you can set the Page Count of this event to "3". A new Batch Folder will be created every three pages, with three Batch Pages placed in the created folder.

Shape

The Shape event allows images on a page, such as a stamp or a logo, to be used to separate documents. "Shape features" are used as the trigger event for Event-Based Separation. First, shape features must be saved to the page using a Shape Detection IP Command from an IP Profile. This allows Grooper to "see" whether or not a shape is on a page. Once the feature is encountered on the page, the event is triggered, allowing a new document folder to be created.

Content Type

This Separation Event uses trained examples of documents to establish the separation points between them. If you can match the first page of every document in a Batch with the first page of trained examples of Document Types in a Content Model you can start separation when you match a first page of a Document Type and stop once you see another page that matches a first page of Document Type. Furthermore, you can go ahead and classify the created folder as that Document Type that matches the page.

Any page classified as Page 1 of a Document Type in a Content Model will trigger the event.  A new Batch Folder will be created and the page will be placed inside.  Subsequent pages will be included in the folder until a new Page 1 of a Document Type is found.

Training data from both Lexical and Visual Classification Methods can be used. The Content Type event works particularly well when using Visual classification. This event can allow Visual classification and separation of documents within a single Separate step in Batch Process and even separation and classification in real time during scanning.