2023:OneDrive (CMIS Binding)

From Grooper Wiki

This article is about an older version of Grooper.

Information may be out of date and UI elements may have changed.

202520232.72

OneDrive is a connection option for cloud CMIS Connections. It connects Grooper to Microsoft OneDrive cloud services for import and export operations.

It provides access to OneDrive Personal or OneDrive for Business drives and SharePoint Online or SharePoint Server 2016 document libraries. More or less, all you have to do is sync Grooper and OneDrive by logging in using your OneDrive credentials and you can import from and export to your OneDrive folders. OneDrive drives and SharePoint libraries can be individually imported as a CMIS Repository. Each will expose themselves as hierarchical file system (HFS), where folders and files are represented by simple object types. As such, this binding is suitable for Unmapped rather than Mapped Export. You can still export metadata as a "buddy file" adjusting the Metadata Export property in the Unmapped Export Settings.

Version Differences

When the OneDrive binding was added in version 2.72, it did not support full text querying. Full text searching is now possible as of Grooper version 2023.

  • Use the CONTAINS() predicate in a CMIS Query to search document content in a One Drive repository based on a search string.

How To: Create a New Microsoft OneDrive Connection

Expand the "Infrastructure" node.  Right click the "CMIS Connections" folder.  Mouse over "Add" and select "CMIS Connection...".



In the "Connection Properties" panel, select "OneDrive" from the "Connection Type" drop down list. Expand the "Connection Settings" heading and the "Login" heading under that.  Select "Authentication" and press the ellipsis button at the end of the line.



Log in using credentials with a Microsoft account.


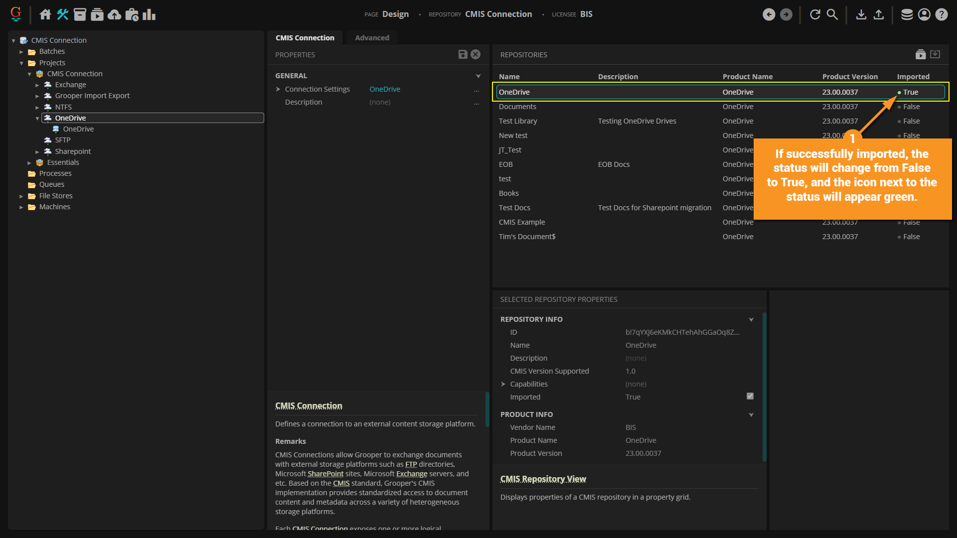
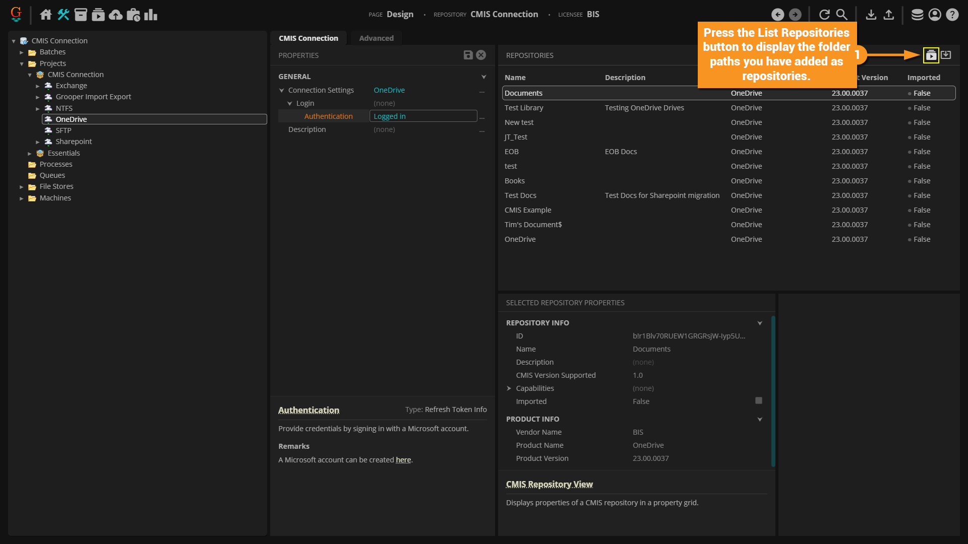
After you "Save", press the "List Repositories" button to show the folder paths you just added as repositories.





See Also

For more information to use your CMIS Connection once its created, see the following articles: