2023.1:Secondary Types (Property)

From Grooper Wiki

This article is about an older version of Grooper.

Information may be out of date and UI elements may have changed.

20252023.1

Secondary Types allow the application of multiple Content Types to a single folder Batch Folder.

You may download and import the file(s) below into your own Grooper environment (version 2023.1). There is a Batch with the example document(s) discussed in this tutorial, as well as a Project configured according to its instructions. Given the proprietary nature of SharePoint and Database connections, the connection objects and their configurations cannot be shared.
Please upload the Project to your Grooper environment before uploading the Batch. This will allow the documents within the Batch to maintain their classification status.

About

One of the most important questions to ask about a document traveling through Grooper is "what kind of document is this?". Of course, answering this question is represented in Grooper through the Classify activity. Specifically, Classification in Grooper associates a Batch Folder (or document) with a Content Type. Once a Content Type is applied to the folder, Grooper knows which Content Model to leverage for the remaining logical operations concerning the Batch Folder like what to extract from it, among other things.
Historically only one Content Type could be assigned to a Batch Folder, limiting the logical operations that could be applied to it, but with Secondary Types this is no longer a limitation.

A Simple Example

Following we will see a simple example of the role Secondary Types can play.

In the "Multiple Types, Single Document" Project we have two distinct Document Types with their own models, but the accompanying Batch has three documents, and one happens to be a document that could reasonably be seen as either of the two Document Types.

If you want to investigate the construction of the supplied Projects please feel free to poke around. This article will not cover the configuration of all of its parts, as it is not necessary to understanding the topic at hand, but what is relavent to Secondary Types will be covered.





How To

With a general understanding of what Secondary Types are let's now take a look at how to configure them using a couple of examples.

EOB Form with Check

Following is an example where a Batch contains EOB packets. In these packets you may or may not have a check that will come with it. In the cases where it does we want avoid a couple of old ways of doing things that would add complexity. In one case we could Separate the check into its own document. In another case we could have the Data Model contain extraction logic for checks and EOBs all the time. Both of these add unnecessary complexity. With Separation we're attempting to do one of the more challenging things in Grooper that require an extra level of logic and review. If we have the Data Model have extraction for checks and EOBs then often we will have blank Data Elements when there is not a check, and this can be confusing to people doing review and/or require a backend system to contain unnecessary extra fields that would remain blank or null.

Understanding the Setup

What we want to do is avoid this unnecessary complexity altogether, therefore, a packet with checks will not only be assigned an "EOB" Document Type, but also a "Check" Secondary Type when applicable. The key to having a second Document Type applied to a document, i.e. a "Secondary Type", is configuring multiple Batch Process Steps configured for Classification within a Batch Process. The first Classification will apply a "primary" type. The second Classification, due to the use of the Secondary setting of the Reclassify Mode property, will apply the "Secondary Type".

Follow the instructions in the screenshots below.

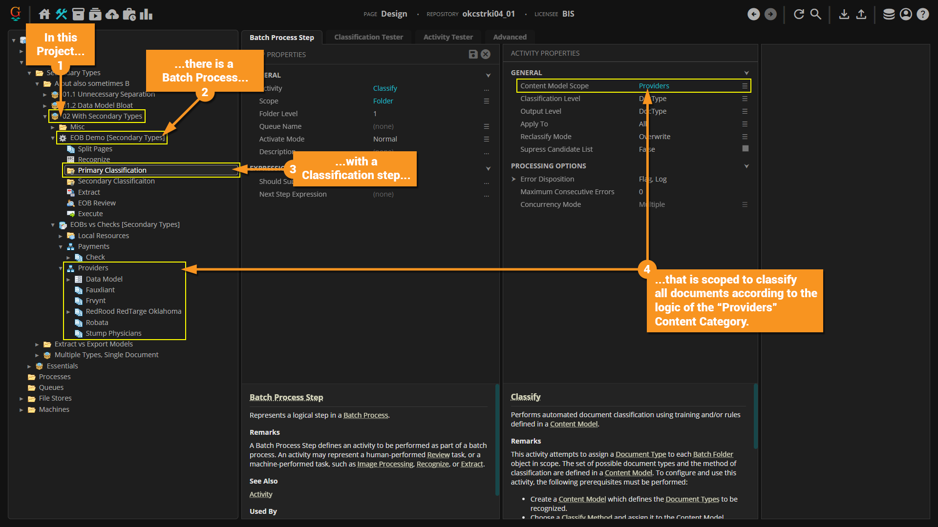
  1. In the Project provided for this article, "02 With Secondary Types"...
  2. ...there is a Batch Process called "EOB Demo (Secondary Types)"...
  3. ...and there is a Batch Process Step called "Primary Classification"...
  4. ...and the Content Model Scope property is scoped to the "Providers" Content Category.



  1. There is also a second classification Batch Process Step called "Secondary Classification"...
  2. ...and the Content Model Scope property is scoped to the "Payments" Content Category.
  3. However, because the Reclassify Mode property is set to Secondary, the classificaiton will not be overwritten, but instead a "Secondary Type" will be added when Classification executes.

Viewing Properties to See Secondary Type

  1. Select a document that has been classified with both its primary and secondary types.
  2. Be sure to be on the "Batch Folder" general tab of the object.
  3. In the "General" section of properties on the selected document you can see the Content Type property is populated by the Document Type it was classified as.
  4. If you click the ellipsis button for the Secondary Types property it will pull up the "Secondary Types" dialog box.
  5. In this "Secondary Types" dialog box you will see a check next to the Document Type that has been set as its "Secondary Type".



  1. You can also click on the "Advanced" tab...
  2. ...and from there you can see the the typical "Grooper.DocumentData.json" that was created when Extraction completed on this document.
  3. However, there is now also a .json file for the Secondary Type's extraction with the GUID of the Secondary Type's Document Type concatenated to the title of the file.
  4. If you click the ellipsis button for the Properties property it will open the "Properties" dialog box.
  5. In this "Properties" dialog box you can see the GUID for the "ContentTypeId" as well as the "SecondaryTypeId". These are the GUIDs of their respecitive Content Types.

Viewing Extraction Results for Document with Applied Secondary Type

  1. Select a Batch Process Step that has been configured for Review with a Data View. In the materials provided for this article, it will be the "EOB Review" Batch Process Step within the "EOB Demo (Secondary Types)" Batch Process of the "02 With Secondary Types" Project.
  2. Click on the "Activity Tester" tab.
  3. In the Batch Viewer select the appropriate scope. Becasue this is a "Review" activity, the "Batch" level is the appropriate scope.
  4. Click the "Test" button to test the activity.



  1. In the Data Viewer the data collected for the primary Document Type can be seen as usual and the name of that Document Type can be seen in the header above the data.
  2. If you double-click the header it will collapse the extracted data for that Document Type.



  1. Having collapsed the data for the primary type...
  2. You can now see a header for the Secondary Type, and underneath it the extracted data for that Document Type.

Using Content Type Filter to Limit Data Shown in Review

  1. Select a Batch Process Step that has been configured for Review with a Data View. In the materials provided for this article, it will be the "EOB Review" Batch Process Step within the "EOB Demo (Secondary Types)" Batch Process of the "02 With Secondary Types" Project.
  2. Be sure to be on the "Batch Process Step" general tab.
  3. Click the ellipsis button for the Views property to open the "Views" dialog box.
  4. In the "Views" dialog box select the "Data View" that was added to the list.
  5. Click the ellipsis button for the Content Type Filter property to open the "Content Type Filter" dialog box.
  6. From the "Content Type Filter" dialog box you can select a Content Type to limit the data that will be shown with this step is run. In this case, the "Check" Document Type is selected.



  • Now, in Review, only the data for the selected Content Type will be shown.

Document Variability and Data Normalization

In the screenshot below you will see three different documents that essentially have the same type of information, but each is laid out differently. The end point for collected data ideally does not have variability and as a result seeks to normalize the variation. However, to ease the work and lessen opportunities for mistakes for those doing review of collected data you would allow them to review the data in as close to a 1to1 way as possible. The model the reviewer interacts with should look just like the document. Long story short, we want to separate the normalization of extracted data from the review of said data.

To accomplish this we will take advantage of another benefit of Secondary Types and have two models. The first model will be as close to the documents as possible, while the second will be the normalized version. We will take advantage of the Convert Data activity which will associate a Secondary Type after the data is first reviewed, then via some expressions convert the information to its "final" form.

User Review of Extracted Data

First off, let's take a look at the setup for the user review. We will focus simply on the "Extract Review" step that is made.

Follow the instructions in the screenshots below.

  1. Expand the contents of a Project. In the materials provided for this article, it will be the "02 With Secondary Types" Project.
  2. Select a Batch Process Step. In the materials provided for this article, it will be the "Extract Review" Batch Process Step within the "Secondary Types Process" Batch Process.
  3. Set the Activity to Review and select an appropriate setting for the Scope property. For this example Batch is the appropriate scope.
  4. Click the ellipsis button for the Views property to open the "Views" dialog box.
  5. In the "Views" dialog box add a "Data View". For this example there is a view already added, so select it from the list.
  6. Click the ellipsis button for the Content Type Filter property to open the "Content Type Filter" dialog box.
  7. In the "Content Type Filter" dialog box, for this example, we can see the "Extract Model" Content Category is selected.



  1. Let's see the results for this example by going to the "Activity Tester" tab.
  2. In the Batch Viewer be sure to select the provided "Extract vs Export Models" Batch and select the top level folder.
  3. Click the "Test" button to run the activity.



  1. In the Data Viewer we can see that the data in the model matches that of the document making it easy to review.
  2. Feel free to navigate to the other documents using the navigation buttons at the top.

Convert Data Activity and its Role with Secondary Types

Next we will cover how the Convert Data activity is being leveraged in this model. Data Rules and Expressions are leveraged so feel free to visit those articles for more information (as well as Expressions Cookbook)

Follow the instructions in the screenshots below.

  1. We'll now focus on the "Convert Data" activity as it will be the cornerstone to how we leverage "Secondary Types" to normalize the data.
  2. The key thing to understand about this activity is that it will take data from the model of one Content Type and move it to the model of another, which is set by configuring the Source Type and the Target Type properties.
  3. The Save As property, set to Secondary, is critical because in converting the data we will want to save the converted data alongside the original by applying a Secondary Type. Multiple Content Types will apply to a Batch Folder (document), and therefore multiple sets of data.
  4. Considering all that, what now are the Actions we will take to perform the conversion? Click the ellipsis button for the Actions property to open the "Actions" dialog box.



  1. In the "Actions" list menu you can click the "Add" button to expand a drop-down menu from which you can select an "Action" to add.
  2. If you are familiar with Data Rules the "Actions" you can add from the list should seem familiar.
  3. In the material provided you can observe the list of "Actions" that have been added to the list. Feel free to see how the expressions are written on the "Actions" in this list.
  4. For each "Action" you will need to configure the Source Field property. Click the drop-down menu for this property and select a Data Element to pull data from.
  5. Click the ellipsis button for the Pattern property to open the "Pattern" dialog box where you can edit expressions, which will define the execution of the action. You may need to reference the Code Expressions or the Expressions Cookbook if you need information on writing expressions in Grooper.



You will typically need to actually run the "Convert Data" activity to apply its functionality, but for the purposes of the provided material we will not need to since it has already been run.

  1. If you would like to review the data, click the "Export Review" Batch Process Step within the "Secondary Types" Batch Process of the "02 Secondary Types" Project. Note, this step is set with a Content Type Filter to limit the data viewed to the "Export Model" Content Category.
  2. Click the "Activity Tester" tab.
  3. In the Batch Viewer be sure to select the provided "Extract vs Export Models" Batch and select the top level folder.
  4. Click the "Test" button to test the activity.



  • In the Data Viewer notice the returned data does not match the formatting layout of what is seen on the document, but the data is correct. This is a result of the "normalization" that was applied as a result of using the "Convert Data" activity.



  • A final note on the "Actions List". One of the Actions you can choose from the drop-down menu in the "Actions" dialog box is "Execute Rule", which allows you to reference a Data Rule for even more advanced capabilities.